📪 全新的iFlowCLI · VSCode 插件上线,欢迎试用&反馈!

输入命令没有提示,并且很多命令执行有问题

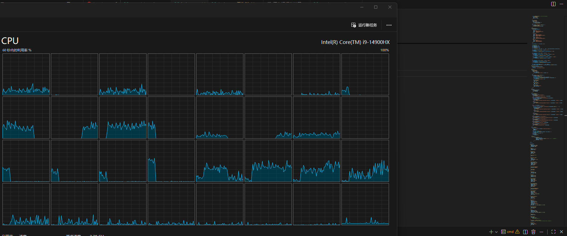
CPU 占用高(没有充足证据,开启CLI后有两核会占满)

开启CLI前


开启CLI后

小小恼骚:其实这版更新是很失望的,在原来的界面上只需要把中文输入的问题解决了( 中文输入不友好 · Issue #320 · iflow-ai/iflow-cli),就已经很好用了。但现在CLI不像CLI,Chat不如Chat。

:joy:

深度代码体验了一晚上,总体来说,比较满意,因为毕竟做出来了,满足了

建议:

1.更改显示位置(能移动的位置我都改过),就放在之前的顶部栏,默认在右侧显示,原因:

1.编辑器长久以来的习惯,要看文件目录在左侧,

2.习惯代码部分在左侧,

3.活动栏习惯性隐藏,有更多的空间留给代码

感觉跟kilo code一样,编辑器非要要在左边,顺应用户而不是改变用户的操作习惯。

优点:我很喜欢会识别到上下文,给出建议,其他的体验也不差,期待优化界面,感谢iflow!

4 个赞

感谢反馈。目前是 Preview 版本,还需要进一步打磨,放出来是给一部分人先体验,解决他们中文输入、图片输入等问题。另外,但现在CLI不像CLI,Chat不如Chat。可以说说你具体的期望。像 @10004020184 就是很好的反馈,非常具体,我们也知道怎么改进。

你说的命令,目前只是自定义命令,并不是 CLI 的翻版,对于像 MCP 这样的后续会有专门的管理页面。另外,中文的输入问题在 CLI 层面不好解决。这个我们还在研究。

3 个赞

已经不是CLI工具了 :grinning_face:

iflow cli beta 版本已经修复。可以升级体验

遇到两个问题,第一个是输入@添加文件索引,在选择完以后,输入框会保留一个“@”,但是如果是手动添加就不会。

第二个问题是,一轮对话后会出现一个开启新任务的选项,但是点击以后并没有自动开启新的对话,而且这个选项UI是不是太大了(这个可能要调查一下,需不需要这么显眼的设计)?

1 个赞

神奇,竟然更新 CLI 就行了。


是你们没有发版吗,没找到新版的插件。

重启一下就有了

感谢反馈,我们记录处理一下。

哈哈,对 CLI 补充,在插件里面可以做更加丰富的操作表达。

这里的列表是 CLI 输出的,插件本身只是展示。所以插件不需要更新,只需要更新 CLI,以及重启一下 vscode

可以仿一下友商(CodeBuddy)做个生成提交消息的按钮。

1 个赞

总体感觉就是把控制台转移到vscode的一个窗口,对于编程项目还是会有手工编码的操作,希望

1、内嵌代码补缺功能(不然还得装另外一个ai编程助手)

2、能按照文件级别,按照自然语言描述,帮我生成代码

1 个赞

我觉得可以先暂时加一个使用控制台的按钮,可以切换,现在的模式好多命令不支持,使用起来有点别扭

当前 CLI 的体验确实令人困惑:既不像传统命令行那样可靠可控,又不如通用聊天机器人灵活自然。这种“两头不靠”的状态,可能源于仍处于 Preview 阶段,但问题已不容忽视。

@10004020184 (无意冒犯,不喜勿喷)他的反馈,真的好吗?真的是你们想听到的吗?其实早已是 VS Code 的基础能力。例如,将 CLI、终端或输出面板移到右侧——根本不需要额外开发功能,只需将其拖入“辅助侧边栏”即可实现(官方文档)。这类操作属于编辑器原生支持的 UI 自定义范畴,若将其当作 AI 工具的待办事项,反而模糊了真正需要攻坚的方向。

其次,之所以说 “现在 CLI 不像 CLI,Chat 不如 Chat”,是因为与早期版本相比,当前 CLI 的执行能力明显弱化。我所列举的仅是部分命令,但一个无法稳定执行和处理具体指令的程序,本质上就退化成了普通聊天机器人——而市面上这样的 AI Chat 已经多如牛毛,用户为何要选择一个“不能干活”的开发工具?

更令人担忧的是状态管理的缺失。我曾有过一次真实经历:将任务拆解为多个小批量修改,因改动微小便未每次提交 Git。结果某次修改出错,请求 AI 回滚时,它直接将整个上下文重置到最初状态——“一招回到解放前”,所有中间进展全部丢失。这暴露出当前系统缺乏细粒度的本地操作历史或快照机制。即使不强制依赖 Git,也应支持在本地保留一段时间的可回溯状态,这是开发者工具的基本素养。

因此,比起追求界面花哨或功能广度,现阶段更迫切的需求是:

  • 保留 CLI 的确定性:能明确执行命令、支持任务中断与局部回滚;

  • 增强本地状态管理:提供非 Git 依赖的轻量级操作历史或快照能力;

  • 完善中文输入支持:降低非英语用户的使用门槛;

  • 聚焦深度体验:在大模型能力日益同质化的背景下,工具链的设计差异才是决定生产力的关键。已有实测表明,相同模型搭配不同 CLI 工具,在任务完成度、耗时和人工干预频率上存在显著差距。

作为普通用户,又不是软件贡献者,我并非反对创新,而是希望回归 CLI 的本质:精准、可靠、可预测、能处理实际业务需求。另外一些思考已整理在 原帖:探讨 Skill + SubAgent 的协同可能性 #2675,供团队参考。在当前阶段,深耕核心交互、可靠性与实际需求处理能力,远比横向扩展新场景更有价值。

5 个赞

感谢反馈,你说的理念我们消化吸收一下。CLI 可靠可控是我们一直努力的目标,不稳定的情况欢迎随时报告。对于通用聊天机器人灵活自然,受制于 CLI 交互,很多功能不太好实现,所以我们计划在插件,或者桌面App里面实现。

中文输入,这个在 Windows Terminal 可以正常工作,在 win32 VSCode Terminal 里面偏向右边是已知问题,PS:Claude Code 也没有很好的解决

目前有bug,一直提示sdk连接失败,然后iflow未安装或未启动,希望能修复一下。

1 个赞

我觉得你对这类产品的使用太少了,不建议你发表意见,你对产品的定位都不清晰,你觉得你有道理?还是市场有道理?你的个人意志,你可以去自己开发一个你满意

帮忙看看

  • iFlow CLI 已经安装
  • 安装插件之后,需要重启 VSCode

如果还有问题,欢迎继续反馈。可以截图示意一下。